据说,2020年是私域流量爆发元年。疫情之下,零售业的风向标也指向了私域流量,相关话题,日渐高涨。
私域流量可以直接触达顾客,完成转化。对绝大多数商户而言,店铺的核心顾客群体本就不该定位过大、过高,很多商户要做的,其实是搭建私域流量,精准打击周边小区用户,这已足以让门店达到较高的收益。
如何利用有数,把“私域流量”转化为“盈利流量”?
1.有数社群营销

有数社群营销专为私域流量而生,新型的团长式社群,由团长维护,引导客户下单购物。不需要商户花费较高的成本即可管理社群,直接缩短消费路径,增加成交的机会。
2.邀请有礼

顾客并非从天而降,需要不断挖掘。获客成本较低的方式之一,便是通过老用户邀请而来新客,让你的客户帮你销售。通过设置奖励积分、优惠券等方式,鼓励客户积极邀请好友下单。
3.销售员

卖不出,不要紧,销售员来帮你。若能让私域范围内较有影响力的人成为你的销售员,有他们出马,更具销售说服力,门店自然客似云来。商家做好参与者的利益分配,做好情感链接,普通用户才能更好的变成核心用户和销售员。有了手段,还需关注收益。
有数的报表功能:
1.社群订单管理

社群转化数据,一目了然,后台可快速生成订单报表,帮助商家做社群运营优化。
2.商城汇总报表

有数支持商家清楚查询所有营销数据,通过不同维度做营销分析、流量分析等。
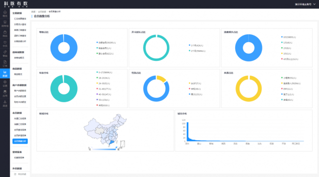
3.会员数据报表

会员画像如何?充值多少?有哪些消费习惯?都可以通过报表查看,以便做精准会员营销。
借助有数搭建私域流量,是商家获得快速增长的破局方式。






















